Section Statistiques
La section Statistiques centralise l’ensemble des données d’activité du cabinet, présentées sous forme de tableaux et graphiques analytiques.
Ces indicateurs offrent une visibilité complète sur l’activité clinique, la patientèle, la situation financière et permettent une analyse approfondie exploitable pour des présentations professionnelles ou des travaux académiques.

Filtrage par périodes
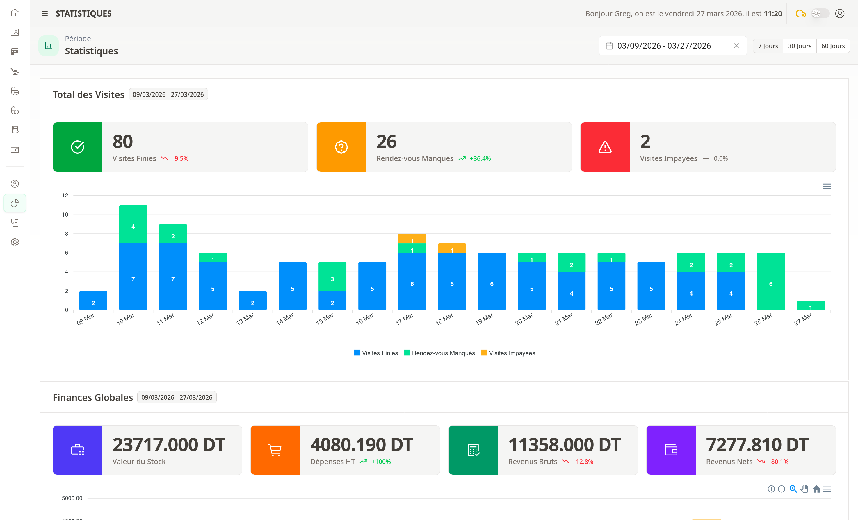
Des filtres de période sont disponibles en haut de la page. Par défaut, les statistiques couvrent les 30 derniers jours. Des raccourcis permettent une sélection rapide sur 7 ou 60 jours.
Pour une période personnalisée, utilisez le bouton de filtrage en sélectionnant la date de début et la date de fin souhaitées. Les données affichées s’ajustent automatiquement à la période choisie.
Les graphiques sont interactifs : cliquez sur une légende pour isoler la série correspondante. L’export est possible au format image ou CSV pour analyse complémentaire.
Indicateurs de consultations
Les premiers indicateurs présentent les totaux de consultations : Consultations effectuées, Consultations manquées et Consultations impayées. Un graphique détaillé affiche la répartition quotidienne.
Indicateurs financiers
- Valeur du Stock : montant total des consommables en stock (indicateur statique, indépendant de la période).
- Dépenses HT : total des dépenses sur la période sélectionnée.
- Revenus Bruts : total des paiements patients sur la période.
- Revenus Nets : différence entre revenus bruts et dépenses sur la période.
Ces trois derniers indicateurs sont dynamiques et s’ajustent selon le filtre de période appliqué.
Statistiques des patients
Répartition par âge
Un graphique à barres affiche la répartition des patients par tranche d’âge :
- 0-10 ans
- 11-20 ans
- 21-30 ans
- 31-40 ans
- 41-50 ans
- 51-60 ans
- 61-70 ans
- 71-80 ans
- 80+ ans

Cette vue permet d’identifier la tranche d’âge la plus représentée dans votre patientèle et d’adapter votre offre de soins en conséquence.
Répartition par genre
Un graphique secteur (camembert) présente la répartition des patients par genre :
- Masculin
- Féminin

Cette information est utile pour analyser la composition de votre patientèle et planifier les campagnes de sensibilisation ciblées.
Statistiques des actes
Traitements les plus pratiqués
Un graphique bar horizontal liste les traitements les plus fréquemment réalisés dans le cabinet :
- Consultations
- Détartrage
- Obturation (plombage)
- Extraction
- Couronne
- Prothèse
- Blanchiment
- Radiographie
Trié par ordre décroissant de fréquence, ce graphique permet d’identifier les actes les plus demandés et d’optimiser la gestion du stock de consommables.
Revenus par acte
Un graphique complémentaire affiche les revenus générés par type d’acte, permettant d’identifier les traitements les plus rentables.

Statistiques des prescriptions
Médicaments les plus prescrits
Un graphique présente les médicaments les plus fréquemment prescrits pendant la période sélectionnée :
- Nom du médicament
- Nombre de prescriptions
- Dosages les plus utilisés
Cette vue permet de suivre les tendances de prescription et d’anticiper les besoins en stock de médicaments.
Graphiques complémentaires
D’autres graphiques offrent des insights supplémentaires :
- Évolution dans le temps : suivre l’évolution mensuelle/trimestrielle
- Comparaison praticiens : comparer l’activité entre différents dentistes
- Taux de présence : pourcentage de patients présents vs absents